Clinics Hero

Support, Information and connection for every family in the region

Through the region specific QR-code families get the Neuvola.app with a list of local service providers and guidelines. Neuvola.app ensures help and support around the clock automatically in 15 languages.

Municipalities

get access to regional data, offer local clinics and families an access to Neuvola.app and make your region specific information easily accessible instantly in over 15 languages.

Contact Us
Municipalities Location Icon
Nurse

Clinics

get access to our QR portal, local data and make your clinic specific content easily accessible

Contact Us

Families

get the QR code on their first maternity clinic appointment. This grants them free subscription to Neuvola.app, connection to local services, support and guidance automatically in over 15 languages

See Our Video Introduction
Mother using phone

Contact us and let's discuss how we can serve you and your local families

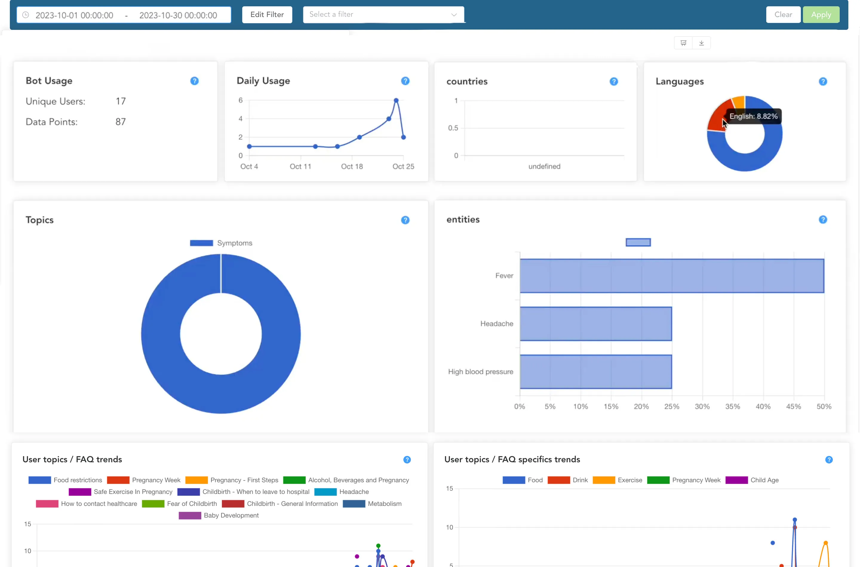
Neuvola.app collects fully anonymous data about the local general usage, that is visualized in real-time to our dashboard.

This data allows the healthcare professionals of the collaborating clinics and municipalities to identify needs, trends, and spot the first signs of issues before they escalate into problems.

The local data supports documentation, building reports, and decision making

Office view

Contact us and let's discuss how we can serve you and your local families

PARTNERS

Stiftung Kinderzukunft
Neuvo Inc. Global

CONNECT WITH US

Let's make maternal care more accessible - together